Technologia coraz częściej staje się nie tylko narzędziem pracy, ale również sposobem na rozwiązywanie codziennych problemów. Dwa lata temu stanąłem przed wyzwaniem, jakim była faktura grozy za energię elektryczną. Postanowiłem stworzyć inteligentny system monitorowania zużycia prądu. Wykorzystując Raspberry Pi, prosty czujnik i odrobinę programowania, nie tylko zmniejszyłem rachunki o połowę, ale też zdobyłem wiedzę, która pozwala mi lepiej zarządzać zużyciem energii w domu.
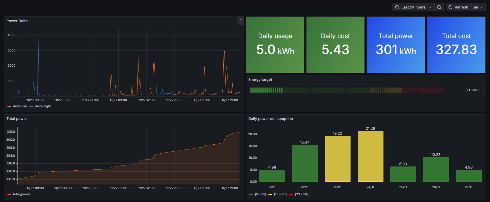
Jednym z kluczowych elementów mojego systemu jest przejrzysty dashboard, który wizualizuje dane zebrane przez czujniki. System pozwala mi dokładnie zrozumieć, jakie urządzenia zużywają najwięcej energii – od zmywarki po ogrzewanie elektryczne. Proces budowy obejmował wszystkie etapy, od zbierania danych przez czujnik, po ich analizę i wizualizację. Co więcej, realizacja projektu przyniosła mi ogromną satysfakcję i pokazała, że dzięki technologii można rozwiązać wiele codziennych problemów bez konieczności sięgania po drogie, gotowe rozwiązania.
Nie musisz być inżynierem ani programistą, aby stworzyć własny system. W tym odcinku podcastu dzielę się szczegółami mojego projektu i inspiruję do samodzielnego eksperymentowania z technologią. Od prostych czujników dostępnych w sklepach internetowych po integrację z systemami smart home, możliwości są praktycznie nieograniczone.
Jeśli jesteś zainteresowany szczegółami technicznymi tego projektu, to zapraszam do zajrzenia do mojego repozytorium na Githubie: https://github.com/wojciechkarcz/energy-meter
Posłuchaj podcastu
Podcastu możesz posłuchać również tutaj:
W tym odcinku dowiesz się
- Jak stworzyłem system monitoringu zużycia prądu?
- Dlaczego przejrzysta wizualizacja danych może być kluczowa w zarządzaniu zużyciem energii?
- Jakie urządzenia zużywają najwięcej prądu i jakie są sposoby na zmniejszenie kosztów?
- Dlaczego warto wykorzystać proste technologie do rozwiązywania codziennych problemów?
Materiały, linki, książki wspomniane w podcaście:
- repozytorium projektu na GitHub
- lista czujników - tutaj można zobaczyć, jakie są możliwości tworzenia własnych urządzeń
- Home Assistant - najpopularniejszy system Smart Home DIY